প্রাথমিক ও মাধ্যমিক বিদ্যালয়ের জন্য হংকং গ্রীন ক্যাম্পাস প্রকল্প
বাড়ি / প্রকল্প / প্রাথমিক ও মাধ্যমিক বিদ্যালয়ের জন্য হংকং গ্রীন ক্যাম্পাস প্রকল্প

প্রাথমিক ও মাধ্যমিক বিদ্যালয়ের জন্য হংকং গ্রীন ক্যাম্পাস প্রকল্প

হংকং গ্রিন ক্যাম্পাস প্রজেক্ট, একটি স্থানীয় সরকার বিভাগ দ্বারা সূচিত, হংকং এর 500 টিরও বেশি প্রাথমিক ও মাধ্যমিক বিদ্যালয়কে পরিবেশ বান্ধব ক্যাম্পাসে রূপান্তরিত করার লক্ষ্য। 100 মিলিয়ন RMB এর মোট বিনিয়োগ সহ, প্রকল্পটি শক্তি-দক্ষ সংস্কারের উপর দৃষ্টি নিবদ্ধ করে। এটি স্কুলের মধ্যে বিভিন্ন লোডের শক্তি খরচ নিরীক্ষণ এবং পরিচালনার সাথে জড়িত, যেমন এয়ার কন্ডিশনার এবং শ্রেণীকক্ষে আলো, সেইসাথে ছাত্রাবাস এবং অন্যান্য ভবনগুলিতে সার্কিট। লক্ষ্য হল টেকসই এবং শক্তি-দক্ষ শিক্ষামূলক পরিবেশ তৈরি করা যা কার্বন নির্গমন এবং কম পরিচালন খরচ কমায়৷

প্রাথমিক ও মাধ্যমিক বিদ্যালয়ের জন্য হংকং গ্রীন ক্যাম্পাস প্রকল্প

প্রকল্পের অবস্থান: হংকং, চীন

আমাদের সাথে যোগাযোগ করুন
  • প্রকল্প ওভারভিউ
  • সম্পর্কিত সমাধান এবং পণ্য

    সমাধান:
    পণ্য:
    শক্তি দক্ষতা ব্যবস্থাপনা ADL400 AC থ্রি ফেজ এনার্জি মিটার ADL3000-E এসি মাল্টি-ফাংশন এনার্জি মিটার
    আইওটি এনার্জি ম্যানেজমেন্ট সলিউশন
    AKH-0.66/K 5A কারেন্ট ট্রান্সফরমার AWT100 স্মার্ট ডেটা ট্রান্সমিশন ইউনিট



    কাস্টো মি er ব্যাথা পোই এনটিএস

    শক্তি-ব্যবহার পর্যবেক্ষণ: স্কুলগুলিতে শক্তির ব্যবহারের কার্যকর পর্যবেক্ষণ ও ব্যবস্থাপনার অভাব ছিল, যেমন এয়ার কন্ডিশনার এবং শ্রেণীকক্ষে আলো, সেইসাথে ছাত্রাবাস এবং অন্যান্য ভবনগুলিতে সার্কিট।
    উচ্চ শক্তি খরচ: স্কুলগুলি উচ্চ শক্তি-ব্যবহারের খরচের সম্মুখীন হয়েছে, শক্তি-বর্জ্য সরঞ্জাম এবং আচরণগুলি সনাক্ত ও নিয়ন্ত্রণ করার কোনও স্পষ্ট উপায় নেই।
    ডেটা-চালিত সিদ্ধান্ত গ্রহণের অভাব: শক্তি-সাশ্রয়ী সিদ্ধান্ত এবং ব্যবস্থাগুলিকে গাইড করার জন্য শক্তি-ব্যবহারের প্রতিবেদন তৈরিতে অসুবিধা ছিল।


    একরেল সমাধান

    Acrel হার্ডওয়্যার এবং সফ্টওয়্যার উভয় উপাদান সহ একটি ব্যাপক শক্তি-ব্যবস্থাপনা সমাধান প্রদান করেছে:
    হার্ডওয়্যার:
    ADF400L মাল্টি-চ্যানেল এনার্জি মিটার: এই মিটারগুলি বর্তমান ট্রান্সফরমারগুলির মাধ্যমে 12টি তিন-ফেজ বা 36টি একক-ফেজ সরাসরি অ্যাক্সেস পরিমাপ বা 12টি তিন-ফেজ পরিমাপ পর্যন্ত পরিমাপ করতে পারে। তারা তাদের উচ্চ নির্ভুলতা, কেন্দ্রীভূত ইনস্টলেশন, কেন্দ্রীভূত ব্যবস্থাপনা, এবং উচ্চ ইনস্টলেশন নমনীয়তার জন্য অনুকূল।
    AWT100 স্মার্ট গেটওয়ে: ডেটা ট্রান্সফার ইউনিট, 4G/WiFi/ইথারনেট/LoRa/LoRaWAN যোগাযোগ সমর্থন করে
    সফটওয়্যার:
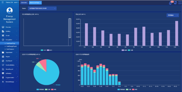
    Acrel IoT EMS প্ল্যাটফর্ম: প্ল্যাটফর্মটি শক্তি খরচ ডেটার রিয়েল-টাইম পর্যবেক্ষণ এবং বিশ্লেষণ প্রদান করে।
    এটি শক্তি-ব্যবহারের প্রতিবেদন তৈরিতে সহায়তা করে, স্কুল পরিচালনার জন্য তথ্য সহায়তা প্রদান করে শক্তি-সংরক্ষণের সিদ্ধান্ত নেওয়ার জন্য।



    প্রকল্পের ফলাফল ও সুবিধা

    • শক্তি-দক্ষতা উন্নতি: শক্তি-ব্যবহারের ডেটা পর্যবেক্ষণ এবং বিশ্লেষণ করে, স্কুলগুলি শক্তি-বর্জ্য সরঞ্জাম এবং আচরণগুলি সনাক্ত করতে পারে, লক্ষ্যযুক্ত শক্তি-সঞ্চয় ব্যবস্থা সক্ষম করে এবং শক্তির দক্ষতা উন্নত করতে পারে।
    • খরচ হ্রাস: সমাধানটি স্কুলের জন্য আরও টেকসই অপারেশন অর্জন করে শক্তি খরচ কমাতে সাহায্য করে।
    • ডেটা-চালিত সিদ্ধান্ত গ্রহণ: প্ল্যাটফর্মের শক্তি-ব্যবহারের প্রতিবেদনগুলি স্কুল পরিচালনার জন্য অবহিত শক্তি-সঞ্চয় সিদ্ধান্ত নেওয়ার জন্য মূল্যবান ডেটা সহায়তা প্রদান করে।
    • পরিবেশগত সুবিধা: শক্তি খরচ কমানো কার্বন নির্গমন হ্রাস করে, পরিবেশ সুরক্ষায় অবদান রাখে এবং সবুজ ক্যাম্পাস উদ্যোগের লক্ষ্যগুলির সাথে সারিবদ্ধ হয়৷


    ফ্লাইড ইনস্টলেশন:

    ADF on site

Acrel Co., Ltd.